
主講人:龔濱
本期主題:污泥干化與焚燒技術
關于污泥
1污泥概述
污泥是污水處理后的終產物,是一種由有機產品、細菌菌體、無機顆粒、膠體等組成的極其復雜的非均質體,含水率可高達99%以上。
2污泥種類
市政污泥、管網污泥、河湖污泥、工業污泥(印染污泥、造紙污泥、皮革污泥、生物發酵污泥、化纖污泥、化工污泥、脫硫污泥、其他廢水污泥)
3污泥特點
?水分高(內在水分比例高,脫水難度大,一般機械脫水75-85%,加藥深度脫水55-70%)
?熱值低(80%水分污泥為負熱值,絕干污泥熱值一般較高)
?有害物質含量高(含有大量病菌、寄生蟲卵、病毒性)
?大部分污泥伴有惡臭
?部分污泥重金屬超標(工業廢水和城鎮污水混合處理現象普遍)
?物理性狀不穩定(容易流失和污染環境地下水)

常用的污泥處理方式
?填埋方式(占用了大量的土地資源、存在地下水污染風險)
?堆肥方式(污泥中重金屬等超標、污泥肥料使用受限)
?熱處理方式(熱解、碳化、焚燒等,被廣泛接受和推廣使用)
污泥焚燒技術
1焚燒法種類
?污泥深度脫水后直接焚燒法
?污泥干化后焚燒法
2焚燒法特點
?減容率高,一般僅為原來體積的1/10
?有機物完全焚燒完成,殺死病原菌,處理徹底
?就近處理,避免長距離運輸
?處理速度快,不需要長期儲存
?可以回收資源,用于污泥干化、供熱、發電
?灰渣綜合利用方便,建材利用
我們的技術
1處理污泥種類
?市政污泥(城鎮污水污泥、園區混合污水污泥、管網污泥、河湖淤泥等)
?工業污泥(印染污泥、造紙污泥、皮革污泥、生物發酵污泥、化纖污泥等)
?危廢污泥(化工廢水污泥、油泥等)
2處理目標
?減量化 ?穩定化 ?無害化 ?資源化 ?低成本化
3項目方案
量身定制,實現‘五最’目標
?最適合的處理工藝
?最合理的系統組合
?最經濟的投資運行成本
?高的資源回收
?符合新的環保排放標準

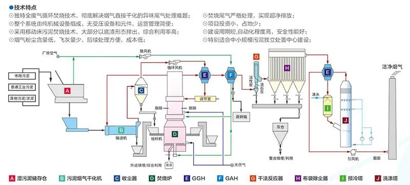
污泥蒸汽干化+流化床焚燒流程(A型)

污泥煙氣干化+移動床焚燒流程(B型)

污泥深度脫水流化床焚燒發電流程(C型)
